Project, Workspace, Product, Team, Customer, Application, Namespace, Service등 다양한 각도에서 비용 분석 가능 합니다.
모든 K8s 컨셉 (e.g. Service) 및 Biz 컨셉에 대해서도 세부 비용 분석 지원
클러스터 내부 / 외부 비용 통합 분석 지원
공용 인프라 비용 분석
Aggregate & Time Series 전환 분석




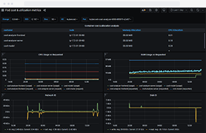
POD별 비용 확인
Namespace 기반 비용 확인
멀티클러스터 통합 뷰 지원

In-cluster, Out-of-cluster 비용 절감 / 최적화 요소 확인
성능 및 신뢰성간 균형 및 제약을 고려한 추천 기능
로컬 데이터 및 Aggregate 환경의 데이터 기반
다양한 옵션 제공: K8s 운영상 문제점을 세부 분석하여 OPEX 절감, 시스템 운영 효율성, 가용성 극대화
Slack, Webhook 또는 이메일을 통해 Alert 발송
Cluster, Namespace 별 Budget Threshold 설정
Cluster, Namespace 별 비용에 대한 정기 업데이트


클러스터 위험요소에 대한 실시간 Alert
장애를 유발할 수 있는 용량제약 및 Configuration 이슈 등 확인
비용 절감에 대한 권고 적용시 미치는 영향 확인
전세계 1,000여개 클라우드, On-Prem + Air-Gapped 환경에서 운영 중이며, 하이브리드 환경을 포함한 대규모 엔터프라이즈에서 사용중 입니다.